


NUGENAUDIO-1433764
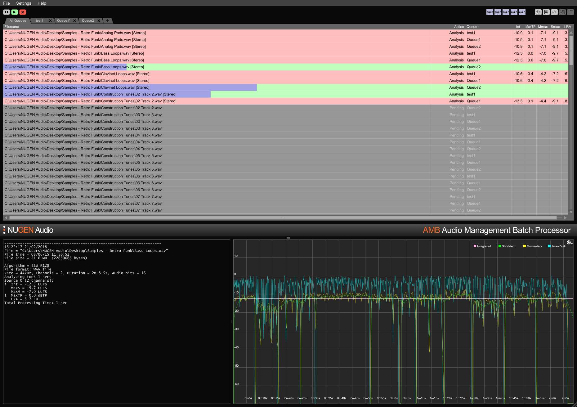
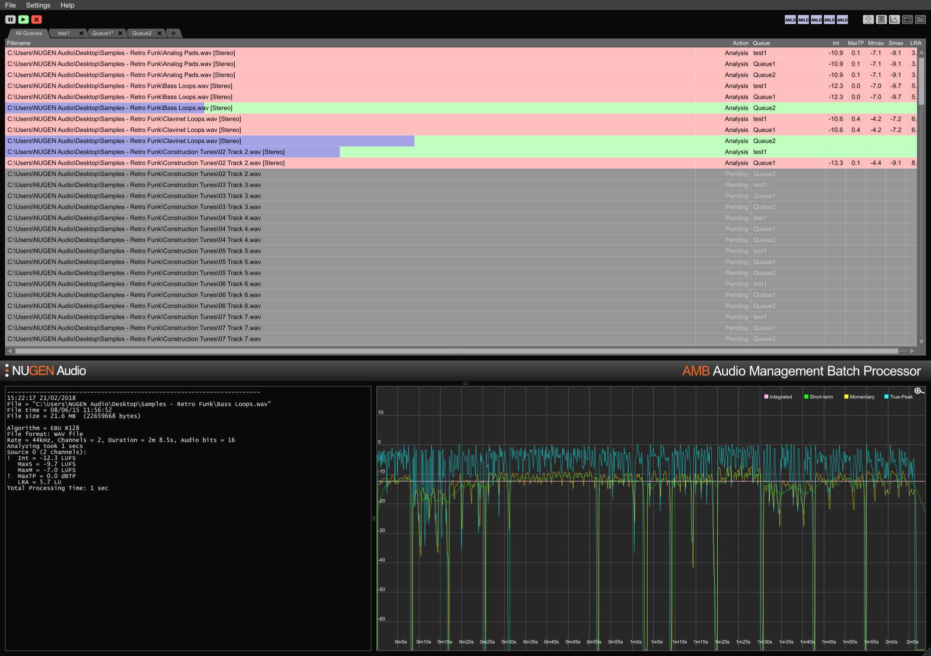
Rapid file-based loudness profiling and correction to ITU-R BS. 1770 (CALM) and EBU R128 standards. Watched folders warning indicators detailed post-mortem log files and graphing are all managed from a flexible intuitive interface. Easily meet multiple/complex delivery requirements through detailed auto-correct conditions typically processing files at up to 100x real-time.
For one or thousands of files AMB is a modular application for Windows and OSX that offers you various post production tasks in order to accelerate your workflow enormously - suitable for a wide range of tasks including upmixing and loudness management.
For its incredible power and control AMB uses “threaded algorithm processing” and multiple processing threads that can be used both as “parallel file” and “queue handling” For workgroups Save time and increase accuracy of compliance checking and correction. With AMB automatically watching output folders errors can be caught and corrected or warning indicators given ensuring that quality standards and compliance criteria are met at all times.
Multiple queues and folders enable automated re-versioning of original assets for different regions and network standards. Using the optional DynApt extension automates re-purposing from feature film to TV to web ready assets preserving dialog clarity and enabling specific LRA targeting if required.
